
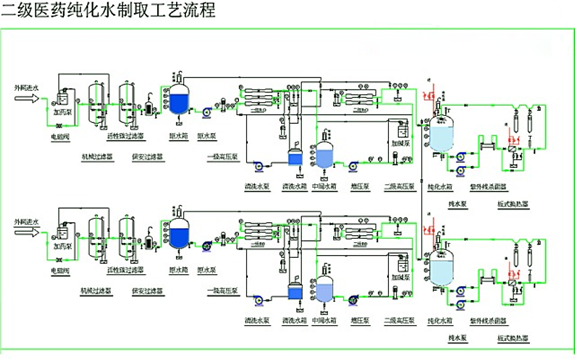
二級反滲透設備
包括兩級RO裝置、清洗系統和中間水箱。
RO反滲透主要去除水中溶解鹽類、有機物、二氧化硅膠體、大分子物質及預處理未去除的顆粒物等。采用兩級RO工藝可有效去除水中離子,同時使出水滿足后續EDI裝置工藝進水要求。
反滲透系統由1臺5μ過濾器、2臺高壓泵和壓力容器及反滲透膜組成。一級反滲透裝置RO按2∶1排列,采用6支8寸膜串聯排列方式,產水量為 m3/h,回收率75%;二級反滲透裝置RO按1∶1排列,采用3支8寸膜串聯排列方式,產水量為 m3/h,回收率85%。膜元件一級選擇海德能公司低壓復合膜CPA3,二級選擇海德能公司超低壓復合膜ESPA2。(選用ESPA3膜)
為確保RO裝置的穩定運行,在RO前設置了UV消毒器和阻垢劑加藥系統。UV消毒器1臺,處理量為17.6m3/h,主要作用是殺死水中的細菌,避免RO膜受到污堵。紫外燈發射波長為254 nm,強度為30000 μWs/cm2,殺菌率為99%。
為防止RO裝置中濃水側結垢,須在進水中投加阻垢劑,阻垢劑采用FLOCON260,設計投加量為2.4 mg/L。或采用PTP0100阻垢劑,設計投加量為1 mg/L。
為去除水中的CO2,在兩級RO之間投加NaOH調節一級RO出水的pH值為7.83,NaOH的設計投加量為4.5 mg/L。
RO清洗系統為撬裝設備,包括清洗箱、5 μm過濾器和清洗泵。當RO系統發生結垢或污堵時可對RO裝置進行清洗,同時也可清洗EDI。
中間水箱的功能為儲存RO產水、調節水量,使系統運行可以靈活調節。
兩級RO系統產水的電導率<10 μs/cm,SiO2含量<500 μg/L,TOC<50 μg/L。
上一篇: 軟化水處理設備工藝流程